揚州中法環境股份有限公司![]()
Yangzhou Sino French Environment Co., Ltd
揚州中法環境股份有限公司
閃蒸汽回收利用項目招標文件
招標人:揚州中法環境股份有限公司
日期:2021年3月30日
揚州中法環境股份有限公司閃蒸汽回收利用項目招標
招標公告
揚州中法環境股份有限公司對閃蒸汽系統設備進行招標,資金來源為自有資金,招標方式為公開招標,招標公告具體事宜如下。
一、招標人:揚州中法環境股份有限公司
二、項目名稱:閃蒸汽回收利用(單條生產線)
三、項目地點:揚州市經濟技術開發區八里鎮古渡路116號
四、現場勘探:現場條件由投標人自行勘探。
五、招標文件獲取方式及聯系人
招標文件下載地址:揚州市城建國有資產控股(集團)有限責任公司官方網站(網址:http://cjkg.yangzhou.gov.cn/)
聯系人:湯小力;聯系方式:15305273128
六、投標人報名時間及報名地點
報名時間:2021年3月30日9:00點—2021年4月6日17:00點
超過報名時間未投送報名響應函的投標人,不得參與招標比選。
報名地點:揚州市經濟技術開發區八里鎮古渡路116號揚州中法環境股份有限公司
七、質量標準:合格(達到招標人驗收標準)
八、承包方式:包工包料(禁止違法分包或者轉包)
九、招標計價辦法:固定總價。
十、投標人資質要求
具備獨立法人資格,注冊資本不低于100
元;
有相關工作業績;
無法律、法規規定的投標受限情況。
近三年內未發生過安全生產責任事故
十一、開標地點及開標時間
招標人另行通知
投標人須知
一、定義
1.“招標人”是指組織本次招標的揚州中法環境股份有限公司。
2.“投標人”是指向招標人提交投標文件的供貨商。
3.“供貨”是指投標人按照招標文件規定,須向招標人提供符合招標要求的合格設備及其它有關服務。
二、投標人注意事項
1.具有獨立的法人資格和承擔民事責任的能力;
2.具有獨立履行合同的能力,禁止違法分包和轉包,必須自行完成設備供貨;
3.只有在法律和財務上合法運作的投標人才能參加本次投標;
4.有相關工作經驗,并能提供工作業績證明;
5.依據提供的技術說明書要求,完成閃蒸回收利用系統、疏水泵組的設備采購、安裝及調試,包括安裝管線及切割焊接等材料,以及蒸汽管道的保溫處理等;
6.性能指標要求,根據現有生產工況,生產線全年平均閃蒸率≥3%,最終性能測試指標須雙方確認后方可正式驗收;
7.滿足技術要求說明書規定的其他內容;
8.中標人應確保設備質量,所有產品均需符合國家有關質量標準和廠家出廠標準,提供原廠產品合格證、出廠檢驗報告等有關文件;
9.投標人為投標工作產生的費用一律自行承擔,招標人不作任何補償;
10.招投標雙方應分別為對方在投標和招標文件中涉及的商業和技術等內容進行保密,投標人若違反要求,招標人有權視為無效投標,若情況嚴重,招標人可追究投標人的法律責任;
11.本招標包工包料,包括設備材料采購、安裝及調試、竣工驗收的全過程。
三、投標人必須提供的資信證明
1.投標人企業簡介;
2.營業執照復印件加蓋單位公章;
3.投標人須提供近三年內無安全生產責任事故的證明
4.投標人認為需要提交的其它資質文件材料;
以上資信證明材料按順序排放,若上述自信證明及資料不能完整提供,招標人有權視為無效投標。
四、招標范圍
1.本次招標項目:閃蒸汽回收利用(單條生產線);
2.招標工作開展地點:揚州市經濟技術開發區八里鎮古渡路116號;
3.招標內容詳見招標人發布的技術說明書。在合同期間內,招標人將不再以任何形式增加其他費用。
五、招標文件
5.1招標文件組成
本次招標文件包括以下文件:
(1)投標人須知
(2)閃蒸汽回收利用合同樣式
(3)技術要求
(4)招標人提供的報價清單
(5)投標文件樣式
5.2投標文件的澄清與修正
(1)招標人有權對招標文件作一切有效的書面通知、修改和補充;
(2)投標人應仔細閱讀和檢查招標文件的全部內容,若有疑問、錯漏需要澄清、補正,應在招標人通知投標前以書面形式通知招標人澄清。投標人超過前述時限提出的問題,除招標人認為必須且來得及解答、補正者外,招標人不予答復。
(3)招標補充文件作為招標文件的一部分,將以書面形式通知已領取招標文件的所有投標人,而且此招標補充文件對所有投標人均有約束力。投標人在收到招標補充文件時應以書面形式通知招標人,無論投標人回復與否,招標人在發出該文件滿一小時后均視為投標人已經收到。為使投標人在編寫投標文件時有充分時間對招標文件的修改、補充部分進行研究,如有必要,招標人可在投標人報名時間截止前書面通知投標人酌情延長報名時間。投標人參加本項目投標即視為完全同意招標人的上述安排,否則,投標人可以選擇不參加投標。
(4)招標文件、招標文件澄清(答疑)紀要、招標文件修改、補充通知內容均以書面明確(包括電子郵件形式)的內容為準。當招標文件、修改補充通知、澄清(答疑)紀要內容有不一致時,以最后發出通知(或紀要)或修改文件為準。
六、投標文件
6.1投標文件總則
(1)投標文件采用中文簡體
(2)投標文件中所使用的度量單位采用中華人民共和國的法定度量單位
(3)本工程所需要的項目費用全部以人民幣支付
6.2投標文件組成
商務冊(一式貳份,正本壹份,副本壹份)
響應函
法定代表人證明書
法人授權委托書(如為法人代表投標可不提供此文本)
投標人資信證明
投標人相關業績證明
投標報價書
其它相關資料(另附)
技術冊(一式貳份,正本壹份,副本壹份)
主要工程項目的施工程序和施工方法;
工程施工計劃及說明:
工程施工進度計劃;
設備、材料供應計劃;
主要施工機械設備表(若有);
勞動力使用計劃(若有);
工程技術人員一覽表;
工程質量目標及保證措施;
施工技術及安全保證措施;
質量保修及售后服務承諾。
6.3投標文件編制
(1)投標文件應嚴格按照招標文件的要求和格式編制,并應對招標文件的實質性要求和條件做出響應
(2)投標文件應使用打印、復印或不能擦去的墨水書寫,文字要清晰,語意要明確,并按招標文件的要求加蓋單位公章和投標人的法定代表人或其授權代表簽名
(3)投標文件應盡量避免涂改、行間插字或刪除,若為了改正錯誤必須這樣做時,除了按招標人書面指示進行修改的以外,均應由投標人授權代表在修改處蓋章或簽名確認
6.4投標有效期
(1)投標文件自規定的投標人報名時間截止起生效,在投標有效期內,所有投標文件均應保持有效;中標人的投標文件在合同有效期內均保持有效。投標人在投標時所作承諾或對招標文件條款的響應在投標有效期內不可撤銷或更改,除非不被招標人接受或投標人在評標和合同洽談階段所作對招標人更有利的承諾。
(2)在特殊情況下,招標人在原定投標有效期滿之前可以根據需要以書面形式向投標人提出延長投標有效期的要求,同意延長投標有效期的投標人不能要求也不允許修改其投標文件。
七、投標須知
7.1投標文件的密封和標記
7.1.1投標文件需密封包裝,密封處加蓋投標人單位公章。投標文件封套上應寫明的內容見投標人須知前附表
7.1.2若投標人未將投標文件按規定進行分開包裝、密封和標記,則由投標人承擔責任。投標文件未按照招標文件的要求予以密封作為無效投標文件處理,招標人有權拒絕接受投標文件
7.2投標文件遞交
7.2.1投標人應按照招標人規定的報名時間前和正確的報名地點進行投標,將投標文件送達或者寄達招標人
7.2.2若投標人逾期送達、寄達招標文件或者投標地點有誤,招標人有權拒絕接受投標文件
7.3投標文件的修改和撤回
7.3.1若投標人需修改其投標文件,須在規定的報名時間截止前將修改投標文件內容的書面通知送達招標人,并經法定代表人或授權委托人簽署。上述書面通知應按規定進行編制、密封和標記,并標明“修改”字樣。
7.3.2投標人可在報名時間截止前撤回投標文件,但投標人需要書面通知招標人,投標人法定代表人在撤回文件內簽字并加蓋投標人單位公章
7.4無論投標人是否中標,招標人均不退回投標文件,且不支付任何費用
附 投標人須知表
序號 | 項目 | 內容規定 |
1 | 項目名稱 | 閃蒸汽回收利用(單條生產線) |
2 | 招標人 | 揚州中法環境股份有限公司 |
3 | 招標方式 | 公開招標 |
4 | 項目實施地點 | 揚州市經濟技術開發區八里鎮古渡路116號 |
5 | 承包方式 | 包工包料(禁止違法分包或轉包) |
6 | 項目實施時間 | 2021.04.10~2021.05.10 |
8 | 質量要求 | 合格(達到招標人驗收標準) |
9 | 投標人要求 | 1.具有獨立的法人資格和承擔民事責任的能力; 2.具有獨立履行合同的能力,禁止違法分包和轉包; 3.只有在法律和財務上合法運作的投標人才能參加本次投標; 4.有相關工作經驗,并能提供工作業績證明; 5.依據提供技術說明書,完成閃蒸回收利用系統、疏水泵組的設備采購、安裝及調試,包括安裝管線及切割焊接等材料,以及蒸汽管道的保溫處理等; 6. 性能指標要求,根據現有生產工況,生產線全年平均閃蒸率≥3%,最終性能測試指標須雙方確認后方可正式驗收; 7. 滿足技術要求說明書的規定的其他內容; 8.中標人應確保設備質量,所有產品均需符合國家有關質量標準和廠家出廠標準,提供原廠產品合格證、出廠檢驗報告等有關文件; 9.投標人為投標工作產生的費用一律自行承擔,招標人不作任何補償; 10.招投標雙方應分別為對方在投標和招標文件中涉及的商業和技術等內容進行保密,投標人若違反要求,招標人有權視為無效投標,若情況嚴重,招標人可追究投標人的法律責任; 11.本招標包工包料,包括設備材料采購、安裝及調試、竣工驗收的全過程。 |
10 | 投標資質要求 | 1.具有獨立的法人資格和承擔民事責任的能力 2.具有獨立履行合同的能力,禁止違法分包和轉包 3.只有在法律和財務上合法運作的投標人才能參加本次投標活動 4.有相關工作業績 5.近三年內未發生過安全生產責任事故 |
11 | 招標內容 | 完成閃蒸回收利用系統、疏水泵組的設備采購、安裝及調試,包括安裝管線及切割焊接等材料,以及蒸汽管道的保溫處理等 |
12 | 投標人要求澄清招標文件的截止時間 | 開標3日前提出 |
13 | 投標文件編制 | 投標文件一式三份(正本一份,副本兩份)
不論投標人中標與否,投標文件都不予退還且不支付投標人參與投標活動的任何費用。 |
14 | 投標文件 封套上寫明 | 招標人名稱:揚州中法環境股份有限公司 閃蒸汽回收利用投標文件; 投標人名稱(加蓋公章): 法定代表人或委托代理人(簽字或蓋章) |
15 | 招標文件獲取方式及聯系人 | 招標文件在“揚州市城建國有資產控股(集團)有限責任公司”官方網站(http://cjkg.yangzhou.gov.cn/)自行下載 聯系人:湯小力 聯系電話:15305273128 |
16 | 投標人報名時間及報名地點 | 報名時間:2021年3月30日9:00點—2021年4月6日17:00點報名地點:揚州市經濟技術開發區八里鎮古渡路116號 揚州中法環境股份有限公司 |
17 | 開標時間和地點 | 招標人另行通知 |
18 | 評標方法 | 綜合因素評分,排名第一為第一中標人 |
19 | 結算方式 | 供貨、安裝和調試完成后付款至合同價的90%,余款作為質保金在一年后最終性能試驗通過后付清。 |
第三章 開標、評標
一、開標時間和地點
按照招標文件第二章節的投標人須知中規定的時間和地點進行。
開標前,由招標人公開檢查所有投標文件的密封情況。
二、有下列表現或行為之一的,招標人有權視為不符合要求,作廢標處理
(1)投標人的報價超過招標人所設定并公布的限價的;
(2)不符合條件的或者對招標文件不作明確實質響應的投標人或投標文件;
(3)投標人存在影響招標公正的違法、違規行為的;
(4)投標人送達兩份或多份內容不同的投標文件,或在一份投標文件中對同一招標項目報有兩個或多個報價,且未聲明哪一個為最終報價的;
(5)投標人名稱或組織結構與資格審查時不一致且沒有正當理由、未提供有效證明文件的;
(6)投標有效期不滿足招標文件要求的;
(7)投標文件附有招標人不能接受的條件的;
(8)有跡象顯示投標存在掛靠、借用投標人名義、圍標、串標等違法、違規行為較大嫌疑的;
(9)其他嚴重違反本招標文件,使評委難以評標的。
三、評標
3.1評標方法
評標辦法采用綜合因素評分法:評標滿分為100分,評審出綜合因素最高的投標人作為第一中標人。本次招標項目的投標總報價上限為人民幣40(肆拾萬)萬元,若超出此限價的投標文件視為廢標處理。具體評分標準如下表:
項目 | 內容 | 細則 | 得分 |
1 | 報價評審得分(60分) | 以所有有效投標人評標價的算術平均值(如投標人不低于5家,則去掉一個最高價和一個最低價后計算算術平均值)下浮5%作為基準價得滿分60分,其余投標人的評標價與基準價相比,投標人評標價每高基準價1%扣1分,每低基準價1%的扣0.5分。不足1%的以插入法進行計算(計算出的分值保留2為小數)。 | |
2 | 性能指標(25分) | 閃蒸率<3%得0分;閃蒸率=3%得15分;閃蒸率>5%得25分;閃蒸率在(3%,5%]之間,閃蒸率每增加0.1%增加0.5分。性能指標將作為合同執行的主要依據之一。 | |
3 | 安全生產(10分) | 投標人提供近三年內無安全生產責任事故的承諾得5分; 有明確的安全組織架構、組織措施及人員職責或安全保證體系最高得5分 | |
4 | 工作業績(5分) | 有相關工作業績得5分 |
綜合因素評分第一的為第一中標人。
3.2投標文件的澄清和補正
1、在評標過程中,評標小組可以要求投標人用面談或書面回復的形式對投標文件含義不明確、對同類問題表述不一致的內容作必要的澄清或者說明,或者對細微偏差進行補正。
2、澄清、說明和補正不得改變投標文件的實質性內容(算術性錯誤修正和招標人依本招標文件規定要求再次報價的除外)。投標人的澄清、說明和補正均應采用書面形式,經投標人的法定代表人或其授權代表簽字后作為投標文件的組成部分。
四、定標
招標人依據評標小組對投標文件的評審和排名情況,確定中標候選人,招標人須確定排名第一的中標候選人為中標人。
五、議價模式
若招標文件發布后,潛在的投標人少于三家,則招標人有權進行議價模式。
第四章 合同樣式
合同編號:

揚州中法環境股份有限公司
工程項目合同書
項 目 名 稱:閃蒸汽回收利用(單條生產線)
甲 方:揚州中法環境股份有限公司
乙 方:
簽訂地點:揚州中法環境股份有限公司
遵照《中華人民共和國合同法》及其它相關的法律、法規的規定,為明確雙方的權利、義務和經濟責任,本著平等互利的原則,甲、乙雙方就揚州中法環境股份有限公司閃蒸汽回收利用項目,經友好協商,特訂立本合同,雙方共同遵守,合同條款如下:
第一條:工程項目
1.項目名稱:閃蒸汽回收利用(單條生產線)
第二條:工程承包范圍及主要施工內容
本工程主要承包范圍包括但不限于以下內容:
工程及其他要求
要求項目改造后的系統閃蒸性能:閃蒸率≥3%。
輔材及管材采用GB8163無縫鋼管或不銹鋼304材質及以上,閃蒸罐、疏水泵組、換熱器等設備性能及品牌需滿足技術說明書要求。
管道及設備安裝施工過程中,管道的焊接、法蘭及支架安裝、管道試壓及吹洗、防腐及保溫等關鍵工序要有詳細施工工序方法及施工檢查記錄,并提請甲方現場確認。
乙方負責為完成本合同下工程需要的安全、健康及環保防護措施(包括保護臨近構筑物、設備設施的防護)的布設以及拆除。
乙方負責本項目所有材料、用品的運輸,所有運輸費用已包含在合同總價中。
第三條:承包方式
本工程采用乙方固定總價承包方式。
第四條 合同工期
施工安裝日期:本合同簽署后45日內進場施工,乙方進場前需提前3天通知甲方;施工完工日期:進場施工30個工作日內完工。
乙方必須按合同工期完成合同規定的施工內容,不得以任何理由拖延工期(符合調整工期除外),若因乙方原因造成拖延工期,乙方將受違約處罰。
調整合同工期的條件:
3.1 甲方確認的不可抗力災害(如:地震、洪災、臺風登陸、戰爭等)造成的工期延誤;
3.2 甲方確認的非乙方責任造成的工期延誤。
第五條:合同價款
本項目總額為人民幣¥ 元,〔大寫〕人民幣 (含稅)。
第六條:付款方式及結算辦法
1. 供貨、安裝及調試完成后付款至合同價90%,余款在一年后最終性能試驗達標后付清。
2. 因乙方違章或是工作未達到甲方要求收到甲方考核通知單,由甲方在支付合同款時扣除。
第七條:雙方權利與義務
一、甲方
1.按期支付合同款項,以便保障工程的順利進行。
2.檢查乙方工作人員的資質證件,制止違章作業行為。
3.提供具體工程要求及其它乙方施工所必備資料。
4.負責為乙方提供適當的施工場地,派專人負責施工現場的協調,協助乙方與第三方項目單位的配合工作,為施工提供便利條件,甲方有權對乙方所使用安全防護器具等涉及到安全風險的設備進行檢查,乙方應積極配合,不得以任何理由干涉甲方的監督檢查工作。
5.甲方有權要求乙方更換違反甲方安全等相關要求的員工,乙方不得無故拒絕;乙方工作質量未達到甲方要求,甲方有權提出整改。
6.如甲方要求對系統功能或系統設計進行改動,需書面通知乙方,并提供相關技術資料。
7.監督、檢查乙方的工程質量和工程進度,審查乙方施工原始記錄、隱蔽工程記錄、施工圖及報告。
二、乙方
1.按照甲方提供的具體要求,向甲方提供相應的技術部分材料和商務部分材料作為附件。
2.負責系統設計、施工圖繪制、工程進度管理及施工記錄。
3.負責設備、材料的運輸、安裝及調試,確保工程質量達到設計要求。
4.乙方須應對所派出人員的工作失誤(如技能欠缺、維修遲緩或誤操作所引起事故擴大)給甲方造成的損失進行賠償。
5 .按施工安全規范采取預防事故措施,精心組織施工,確保施工安全。整個項目施工過程中,由乙方造成的現場施工人員安全問題由乙方負全責。甲方提供必要的安全協助。
6 .乙方工作人員應認真遵守國家法律法規和甲方的相關安全規章制度。如乙方員工因違反國家法律法規和甲方的相關安全規章制度,給甲方造成任何損失,由乙方進行賠償。
7 .在系統驗收后一年保修期內,免費維修、維護系統。
8.根據甲方的使用需求協商修改系統,以確保盡量達到甲方要求。
9.乙方必須嚴格遵守甲方的《對相關方施加影響管理程序》等要求,所有來甲方服務的乙方員工必須理解以上制度的要求后簽字確認,方可施工。
10.乙方指定為施工現場代表,負責本合同實施
11.如果乙方在工作中因自身過錯而發生任何錯誤或遺漏,乙方應無條件更正,而
另外收費,并對因此而造成的甲方損失承擔賠償責任。
12.乙方負責向甲方提供:硬件說明書、應用軟件及說明書等技術資料。
第八條:施工安全、環境和職業健康安全要求
1.乙方進入生產現場,必須嚴格遵守國家的法律法規、甲方的管理制度及安健環管理規定,嚴格執行《電業安全工作規程》和其它相關規程,做好各種安全、健康及環保措施。若有違犯,按甲方的相關規定進行整改或更換施工人員,情況嚴重的將對乙方情況處罰。
2.工作結束后,必須清理干凈施工現場,以保持生產環境的衛生整潔。施工產生的廢料和雜物,要按環保要求進行處理。
第九條:違約責任
1.甲乙雙方應信守本合同各項條款,如有違反,按《合同法》的有關條款處理。
2.因乙方違約造成甲方損失的,甲方有權向乙方索賠;反之,若甲方違約,乙方有權向甲方索賠。
第十條:爭議的解決方式
1.合同發生爭議時,由雙方當事人協商解決;
2.雙方協商不成,依法向當地人民法院起訴。
第十一條:工程驗收
乙方在系統竣工、具備驗收條件后書面通知甲方并配合甲方進行工程驗收。
甲方接到乙方驗收通知后應及時對工程進行驗收。
驗收中發現不符合有關規定或設計要求的,經質監部門鑒定是產品質量事故,若甲方代表認為項目必須更改的,乙方應該無條件返工,并承擔由此造成的返工費用及項目延誤的責任。
第十二條:工程驗收
系統驗收前,乙方向甲方提供技術資料并負責培訓甲方人員。培訓內容:系統驗收前,乙方向甲方提供技術資料并負責培訓甲方人員。培訓內容:系統原理與結構;應用系統軟件安裝、參數設定與操作;設備常見故障查、修;設備故障應急處理預案。
自系統工程驗收合格之日起一年內為免費保修期,在此期間內乙方負責系統的免費維護、維修。
免費保修期滿后,乙方負責對系統終身維護,期間乙方只收取設備材料費。
乙方提供終身免費電話技術支持。
第十三條:合同生效及其它條款
1.本合同自甲、乙雙方法人代表(或委托人)簽字并加蓋雙方公章(合同專用章)即生效。至工程竣工,質保期滿起自行失效。
2.乙方必須自行完成所有的合同任務,不得轉包。否則,甲方有權終止合同。
3.合同簽署后,任何一方不得隨意變更或解除,需要變更或解除合同時,應由雙方協商一致,達成書面協議。
4.由于不可抗力的原因,導致合同無法完全履行或者無法履行的時候,經雙方協商,可以變更或解除合同。一旦發生不可抗力事件,雙方應采取補救措施以減少損失。
5.合同期間,乙方應為從事危險作業的職工辦理意外傷害保險,并為自有人員生命財產和機械設備辦理保險,乙方負責支付保險費用。
6.保險事故發生時,甲方及乙方有責任盡力采取必要的措施,防止或者減少損失。
7.本合同未盡事宜,雙方共同協商。
8.本合同一式四份,甲、乙雙方各執兩份。
甲方(蓋章) | 乙方(蓋章) | |
單位名稱 | 揚州中法環境股份有限公司 | |
法定代表人(或授權代表)簽字 | ||
地 址 | 揚州經濟技術開發區 古渡路116號 | |
郵政編碼 | 225000 | |
電 話 | 0514-82051616 | |
傳 真 | ||
工程負責人 | ||
工程負責人聯系電話 | ||
稅 號 | 91321000301903406T | |
開戶銀行 | 中國銀行揚州東興支行 | |
帳 號 | 471565007838 | |
簽訂時間 | 年 月 日 |
第五章 投標報價
5.1投標報價書必須按照招標文件提供的工作清單填報;
5.2投標人提供詳細的報價清單(包括稅率);
5.3投標人必須按照招標文件的要求報價,不得遺漏。若報價出現漏項,投標人中標后訂立合同時的遺漏部分不予補償或另行計費,招標人有權視為已包含在其投標總價中;
5.4報價貨幣為人民幣,以漢字大寫填寫;
5.5投標人應按照招標文件中的格式要求完整、正確的填寫投標文件(見附件)。
投標文件(樣式)
(正本/副本)
招標人名稱:揚州中法環境股份有限公司
項目:閃蒸汽回收利用(單條生產線)
投標文件
投標人名稱:(加蓋公章)
法定代表人或委托代理人(簽字或蓋章)
2021年月日
一:
響應函
致:揚州中法環境股份有限公司
我單位查閱貴單位“閃蒸汽回收利用(單條生產線)”的招標文件后,經詳細研究,決定參加該項目投標活動。為此,我方鄭重聲明以下諸點,并負法律責任。
1、按招標文件規定的各項要求,向招標人提供所需服務。投標報價包括但不限于招標文件及其準備(包括現場踏勘、技術核對等)、設備(車輛、勞保用品、安全防護設施)、技術資料、檢驗和招標文件所要求的相關服務等全部內容。
2、如果我方中標,承諾提供招標人在招標文件中要求的所有資料,全面履行招標文件規定的每一項要求,按期、按質、按量完成任務。
3、我方承諾該投標文件在該項目的全過程中保持有效,不作任何更改和變動。
4、我們愿按《中華人民共和國合同法》履行自己的全部責任。
5、愿意提供招標文件中要求所有資料,并保證完全真實準確,若有虛假和違背,我公司愿意承擔由此而產生的一切后果。
6、與本次招標活動有關的正式通訊地址為:
地址:
電話:
傳真:
投標人法定代表人或代理人(簽章):
投標人名稱(公章):
日期:年月日
二:
法定代表人證明書
XXX同志,現任我單位XXX職務,為法定代表人,特此證明。
附
單位名稱:
地址:
姓名:性別:
年齡:職務:
身份證號碼:
營業執照號碼:
XXX同志系的法定代表人。為實施揚州中法環境股份有限公司閃蒸汽回收利用(單條生產線)的工作,簽署上述項目的投標文件、進行合同招標、簽署合同和處理與之有關的一切事務。
特此證明。
投標人:(公章)
法定代表人簽字或蓋章:
日期:年月日
法定代表人身份證(復印件)粘貼處
三:
法人授權委托書
(注:如由法定代表人投標可不提供此授權委托書)
本授權委托書聲明:___________________________(投標人名稱)的_______________________(法定代表人姓名、職務)代表投標人授權_______________________(被授權人的姓名、職務)為揚州中法環境股份有限公司閃蒸汽回收利用(單條生產線)招標的合法代理人,全權負責參加本次項目的投標活動、簽訂合約以及與之相關的各項工作。本投標人對代理人的簽名負全部責任。
本授權書于__________年_______月________日簽字生效,特此聲明。
法定代表人簽字或蓋章: 日期:
身份證(復印件)粘貼處
委托代理人簽字或蓋章: 日期:
身份證(復印件)粘貼處
備注:
1、法定代表人參加招標會議時,需攜帶法人資格證明和本人身份證原件。
2、委托代理人參加招標會議時,需攜帶授權委托書和本人身份證原件。
四:
投標人資信證明
1、投標人須按下列要求提交資格文件復印件并加蓋公章
(1)企業簡介
(2)營業執照
(3)投標人須有安全部門出具的近三年內無安全生產責任事故的證明
(4)投標人認為需要的其它資質文件材料
以上資格文件按順序裝訂
五:
投標人相關業績證明
年度 | 項目建設單位 | 項目名稱 | 合同金額 | 項目地址 | 開工和完工日期 |
注:附相關證明復印文件并加蓋單位公章
投標人名稱(公章):
法定代表人或代理人(簽字或蓋章):
日期:年月日
六:
投標報價書
揚州中法環境股份有限公司:
我單位研究了揚州中法環境股份有限公司閃蒸汽回收利用(單條生產線)招標文件,愿意遵照招標文件的全部內容,承擔招標文件規定的投標人的全部義務和責任。我司的投標的總報價為:¥ (大寫):。
我單位確認完全明了,也完全同意招標文件的全部規則、全部內容。
投
人 (公章):
法定代表人或授權代表(簽名):
地 址:
電話號碼:
開戶銀行:
銀行帳號:
七:
揚州中法環境股份有限公司
閃蒸汽回收利用技術說明書
揚州市污泥處置及資源化利用項目一期工程處理規模300噸/日(80%含水率),地址為揚州市開發區古渡路116號,建設3條100噸/天干化線;采用兩段式干化工藝,熱源為附近熱電廠的發電余熱,干污泥送至熱電廠與煤混合后進行焚燒處理。
蒸汽能耗約占污泥干化總成本的60%,對蒸汽冷凝水的熱能進行有效利用、回收,是降低能耗、節約成本的重要措施。
來自熱電廠的余熱蒸汽通過管道輸送至污泥干化廠,經減溫減壓后成為飽和蒸汽,然后進入薄層蒸發器和再加熱器分別與污泥和循環風進行換熱。蒸汽中蘊含的蒸發焓被利用后,通過疏水閥排放出高溫冷凝水。
但由于高溫、高壓冷凝水進入低壓系統會閃蒸出二次蒸汽,會出現“冒汽現象”,蒸汽冷凝水及其含有的高熱量未得到有效利用。
當水在大氣壓力下被加熱時,100℃是該壓力下液體水最多能允許的最高溫度。再加熱也不能提高水的溫度,只能將水轉化成蒸汽。水在升溫至沸點前的過程中吸收的熱叫“顯熱”,在同樣大氣壓力下將飽和水轉化成蒸汽所需要的熱叫“潛熱”。
然而,如果在一定壓力下加熱水,那么水的沸點就要比100℃高,所以就要求有更多的顯熱。壓力越高,水的沸點就高,熱含量亦越高。壓力降低,部分顯熱釋放出來,這部分超熱就會以潛熱的形式被吸收,引起部分水被“閃蒸”成蒸汽。
蒸汽冷凝水是含有熱量的去離子水,同時高壓的蒸汽冷凝水進入低壓系統會閃蒸出二次蒸汽,回收閃蒸蒸汽能夠帶來非常可觀的經濟效益。
蒸汽冷凝水回收利用價值如下:
冷凝水所含有的高熱量,回收可實現節能、降低蒸汽消耗,如下圖黃色部分即為可回收利用的熱量:

圖1 蒸汽冷凝水中可回收利用的熱量
體現節能減排的理念。
蒸汽冷凝水閃蒸出二次蒸汽,具有很大回收利用價值,但由于該二次蒸汽壓力低、熱量有限(與新鮮蒸汽相比),因此它的再利用是要具備一定條件的,如下:
需有足夠的冷凝水量,且冷凝水具有一定的壓力;
冷凝水壓力越大,二次蒸汽壓力越低,可回收利用的熱能就越多,如下圖可知,當冷凝水壓力(及疏水閥前壓力)達到4bar,二次蒸汽壓力為大氣壓時,閃蒸率為10%:

圖2 不同壓力冷凝水閃蒸率
使用低壓蒸汽的設備;
因二次蒸汽壓力低、溫度低,不宜遠距離輸送,需就地使用。
在污泥干化處理廠,只要進行污泥干化生產,蒸汽冷凝水將持續的產生,且具有較高的溫度、壓力,由蒸汽冷凝水產生的閃蒸汽剛好可以替代新鮮蒸汽做為二段干化的補充蒸汽,滿足了二次蒸汽使用的條件,實現了節能降耗、降低成本。
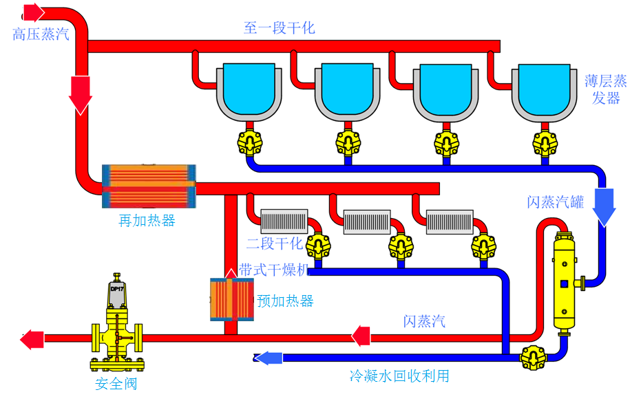
技術方案示意圖如下:

圖3 技術方案示意圖
對于二段式污泥干化工藝來說,一段干化主設備薄層蒸發器換熱后的的高溫、高壓冷凝水,經疏水閥進入閃蒸罐后,產生的閃蒸汽進入二段干化預加熱器,對帶式干燥機內循環空氣進行加熱,當溫度不能滿足生產要求時,開啟再加熱器對循環空氣進行再次加熱,循環空氣與污泥直接接觸、進行干化。
現狀熱電廠的余熱蒸汽(壓力約8barg,溫度204℃)通過管道送至污泥干化廠,經減溫減壓后進入污泥干化線,使用點共分為2路,其中I段為薄層蒸發器,蒸汽壓力為3.6-6barg,II段為再加熱器。I段薄層蒸發器使用后的蒸汽經換熱、冷凝后成為高溫、高壓冷凝水,排入冷凝水收集箱。
項目對每條線的現有預加熱器進行改造,根據現有尺寸、接口改造為蒸汽、空氣換熱的管殼換熱器,同時增加1套閃蒸回收利用裝置,將I段高溫、高壓蒸汽冷凝水產生的閃蒸汽回收利用作為II段預加熱器的蒸汽源。
來自薄層蒸發器的疏水閥排出的高溫、高壓冷凝水全部進入閃蒸罐進行閃蒸分離,產生的閃蒸蒸汽進入預加熱器,預加熱器對帶式干燥機內循環空氣進行加熱,當溫度不能滿足生產要求時,開啟再加熱器對循環空氣進行再次加熱。閃蒸罐分離后的冷凝水通過底部疏水閥與預加熱器排出的冷凝水匯合后排入現有蒸汽冷凝水箱。閃蒸罐上設置安全閥,當系統異常,安全閥打開泄壓。
現有系統通過新安裝的手動閥門切換后做為備用繼續保留。
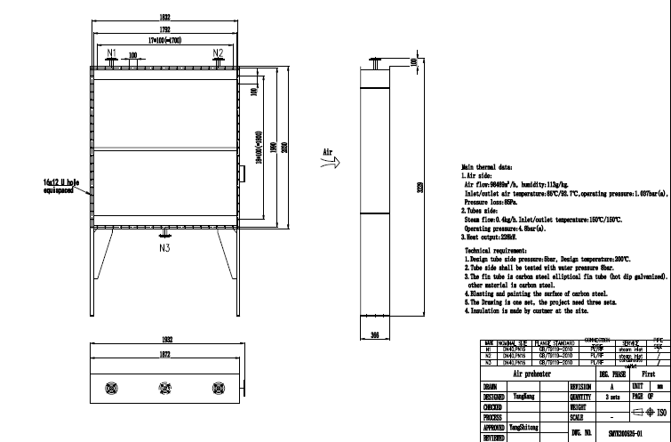
對每條線的現有預加熱器進行改造,根據現有尺寸、接口改造為蒸汽、空氣換熱的管殼換熱器,預加熱器改造圖如圖4:

圖4 預加熱器改造圖
閃蒸罐
閃蒸罐是一種重要的節能裝置,常用于蒸汽凝結水的余熱回收。凝蒸汽結水沿閃蒸罐切線進入罐內,根據流體兩相流和渦流分離理論,在罐內擴容后,壓力降低,在罐內產生閃蒸汽,引入低壓蒸汽管道,進入再加熱器,對循環空氣進行加熱,使原來低品質的熱能重新得到利用。聚集在下部的飽和凝結水流入,經疏水閥后流到凝結水罐。
根據ASME和GB標準設計,為保證獲得更干燥的蒸汽,進行自由排水,方案選擇FV12型閃蒸罐,罐體為20#鋼,罐體端蓋和法蘭為Q345R。如圖5:


圖5 閃蒸罐
方案采用連桿浮球式疏水閥,及時排放冷凝水,DN50兩路并聯,每路配置止回閥以及觀視鏡,如圖6。


圖6 浮球式疏水閥
序號 | 項目 | 規格 | 品牌 | 單位 | 數量 |
1 | 預加熱器 | 按現場接口、尺寸要求進行訂制。殼程:熱空氣,98489m3/h,溫度<92℃;管程:蒸汽,0.4kg/h,溫度<150℃,壓力<4.8bar | 凱絡文、雙木、林德 | 臺 | 1 |
2 | 閃蒸罐本體及附件 | 型號:FV12,冷凝水壓力:0.5Mpa,閃蒸汽壓力:0.05Mpa,含本體一次儀表,安全閥 | 斯派莎克或同等 | 臺 | 1 |
3 | 疏水閥組 | DN50, PN25, 法蘭 | 斯派莎克或同等 | 套 | 2 |
4 | 截止閥 | DN50, PN16, 法蘭,閥體:碳鋼 | 富樂、滬工、東閥 | 臺 | 2 |
5 | 止回閥 | DN50, PN16, 法蘭, 閥體:碳鋼 | 富樂、滬工、東閥 | 臺 | 2 |
6 | Y型過濾器 | DN50, PN16, 法蘭,閥體:碳鋼 | 富樂、滬工、東閥 | 臺 | 2 |
7 | 視窗 | DN50, PN16, 法蘭 | 斯派莎克或同等 | 臺 | 2 |
8 | 截止閥 | DN100, PN16, 法蘭,閥體:碳鋼 | 富樂、滬工、東閥 | 臺 | 2 |
8 | 截止閥 | DN150, PN16, 法蘭,閥體:碳鋼 | 富樂、滬工、東閥 | 臺 | 2 |
9 | 溫度表 | 量程0~150℃ | 臺 | 1 | |
10 | 換熱器拆裝及保溫拆裝恢復 | 批 | 1 | ||
11 | 閃蒸罐支座制作及設備安裝 | 批 | 1 | ||
12 | 管道材料采購及管道閥門系統安裝 | 與水接觸部分管道材質為不銹鋼,與蒸汽接觸部分管道材質為碳鋼 | 批 | 1 |


